ocp与obclient,主备租户问题。

【 使用环境 】生产环境 or 测试环境
【 OB or 其他组件 】
【 使用版本 】
【问题描述】清晰明确描述问题
obclient恢复出来的备租户,与主租户做了日志同步,有主备关系,但是在ocp租户的拓扑图中没有显示对应的主备关系。

该怎么把主备关系在ocp中表示出来?

【附件及日志】推荐使用OceanBase敏捷诊断工具obdiag收集诊断信息,详情参见链接(右键跳转查看):

【SOP系列 22 】——故障诊断第一步(自助诊断和诊断信息收集)

【备注】基于 LLM 和开源文档 RAG 的论坛小助手已开放测试,在发帖时输入 [@论坛小助手] 即可召唤小助手,欢迎试用!

6 个赞

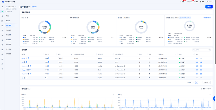
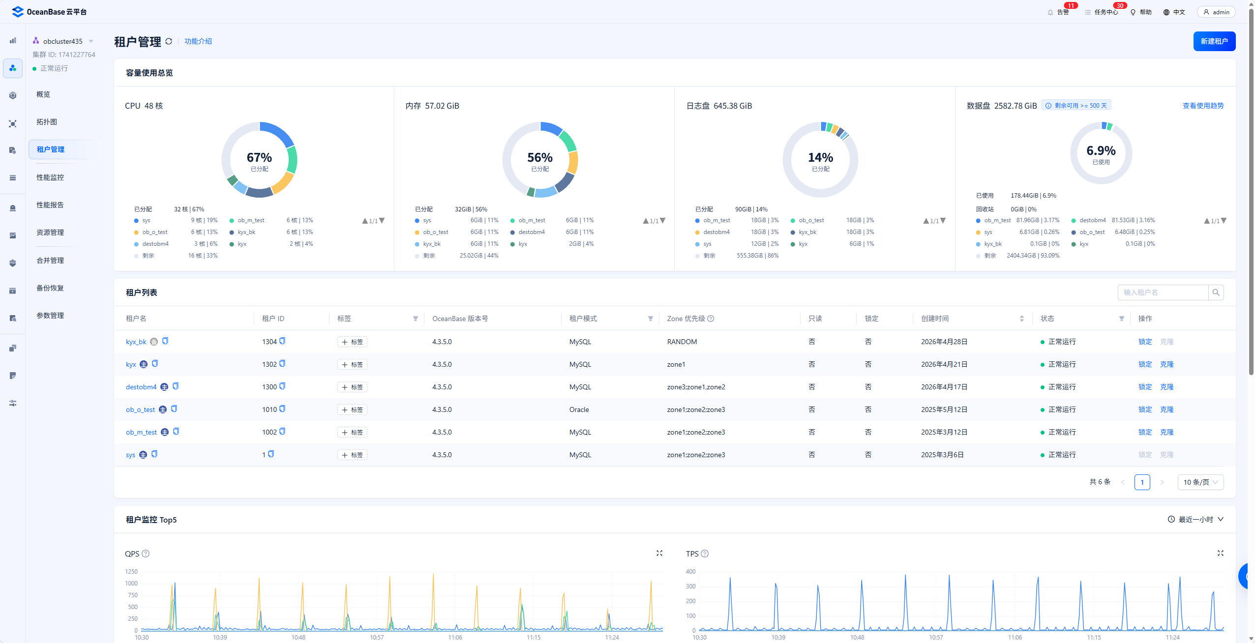
备租户所在集群当前纳管到OCP了么。截个该集群图如下

2 个赞

这是集群图,主备租户在一个集群,kyx是主租户,kyx_bk是备租户:

如下,kyx拓扑图中并没有主备关系:

obclient 显示是有同步的:

据其他方面了解,主备关系可能没有记录到ocp中,有没有可行的方式在ocp中显示呢?

1 个赞

还要学习

看不出啥问题啦

OB确实有一些这样的问题,就是在国屏界面的一些操作,在OCP是表现不出来的,OB的后续版本希望可以改进,让黑屏和白屏保持一致。

2 个赞

估计界面没有拿到元数据信息

支持支持

感谢解答or问题!对于回复场景,我的经验是重点关注小时配置。

1 个赞

文中提到的or问题很常见,通过优化回复和调整ocp与obclient配置,通常可以解决。

1 个赞

拓扑展示吗

1 个赞

是的

请问有解决办法吗

这样的,那样的

没碰到过类似情况

加油

这样查询下看下输出呢,关键是看VALUE字段输出值

SELECT T1.TENANT_ID,
       T1.TENANT_NAME,
       T1.TENANT_TYPE,
       T1.COMPATIBILITY_MODE,
       T1.STATUS,
       T1.TENANT_ROLE,
       T1.SWITCHOVER_STATUS,
       T2.VALUE AS PRIMARY_CONN_INFO
  FROM OCEANBASE.DBA_OB_TENANTS T1
 INNER JOIN OCEANBASE.CDB_OB_LOG_RESTORE_SOURCE T2
    ON T1.TENANT_ID = T2.TENANT_ID
 WHERE 1 = 1
   AND T1.TENANT_TYPE = 'USER'
1 个赞

另外你黑屏还原备份以及构建主备关系的命令可以发下

1 个赞

恢复:
ALTER SYSTEM RESTORE kyx_bk FROM ‘s3://hhhbucket/CE3A6D9A-26FC-4ECA-BDA1-F5B170B0D417/A49E8FF3-3FD3-4601-A9DB-6ED7CC3FF2A8/BC7B64C9-3721-4FFF-9A1B-6FC599AC6B62/data?host=http://10.1.132.250:9000/&access_id=uYkYwtyTvZz0U9V5jNxG&access_key=&s3_region=,s3://hhhbucket/CE3A6D9A-26FC-4ECA-BDA1-F5B170B0D417/A49E8FF3-3FD3-4601-A9DB-6ED7CC3FF2A8/BC7B64C9-3721-4FFF-9A1B-6FC599AC6B62/log?host=http://10.1.132.250:9000/&access_id=uYkYwtyTvZz0U9V5jNxG&access_key=&s3_region=’ UNTIL TIME= ‘2026-04-28 11:20:24’ WITH ‘pool_list=rstpool5’;

同步:
ALTER SYSTEM RECOVER STANDBY TENANT = kyx_bk UNTIL UNLIMITED;

1 个赞

看上去是ocp_meta没记录到这个备库,可以到ocp_meta库里面查下有没有相关记录

select id,ob_tenant_id,name,mode,cluster_id,status,role,log_transport_mode from ocp.ob_tenant where name like '%xxx%';
1 个赞