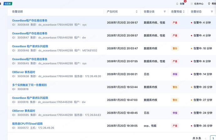
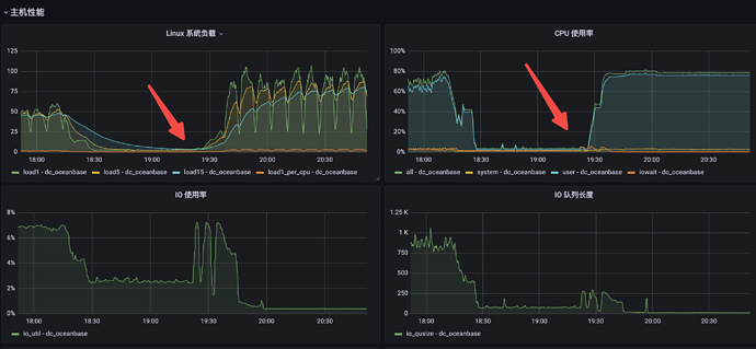
集群出现异常

【 使用环境 】生产环境
【 OB or 其他组件 】ocp部署的4.5 oceanbase集群
【 使用版本 】4.5
【问题描述】清晰明确描述问题


这种该怎么排查呢,为啥会引起sys租户异常呢,然后就会报业务租户异常

怎么定位问题呢,是啥参数设置的不合理导致的吗


集群没有任务,资源爆表

2 个赞

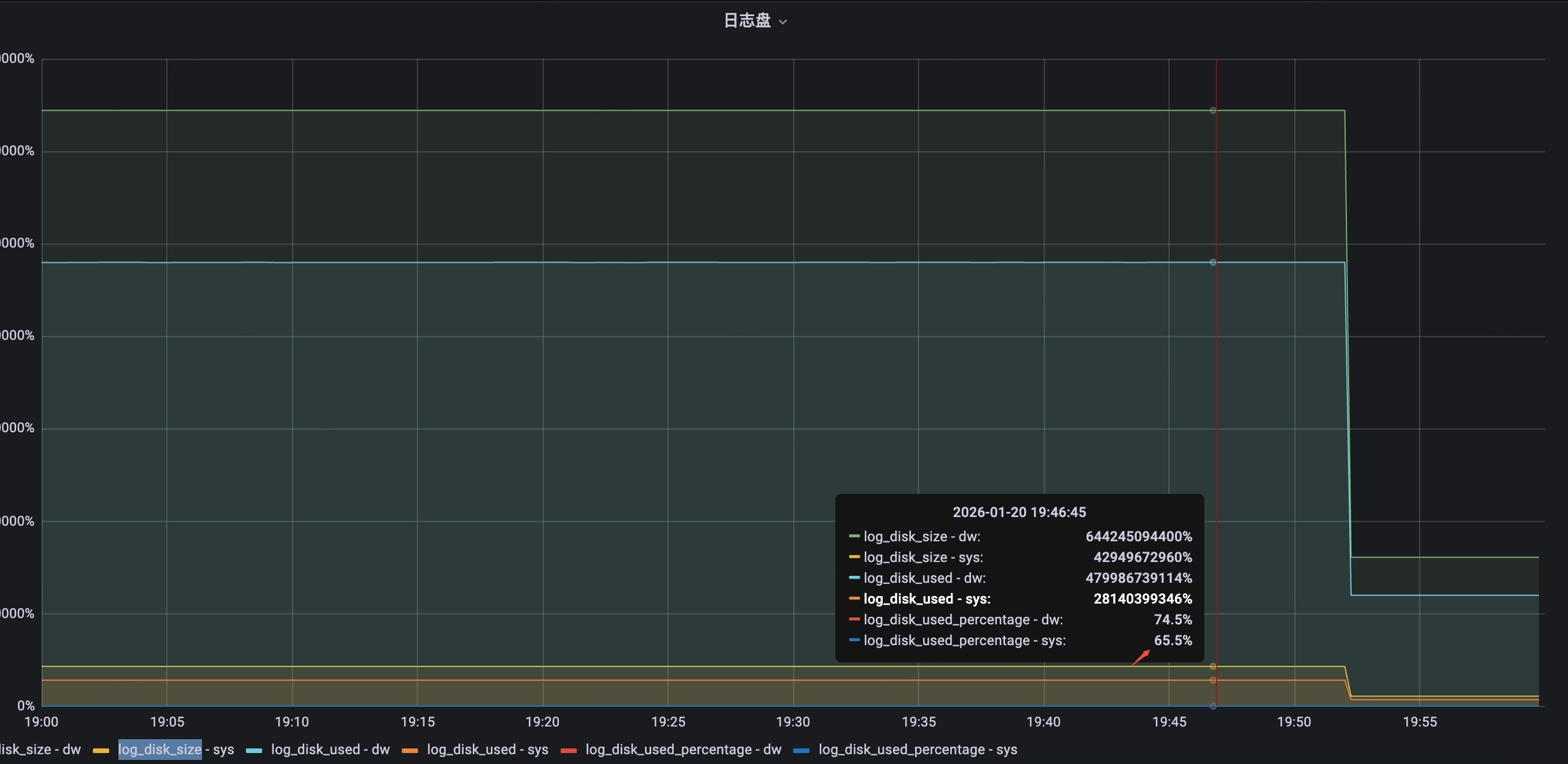
sys租户分配了多少资源呢?cpu 内存 log_disk_size

1 个赞


单机器是6c 40g 日志分配了30G空间

1 个赞

大概是log_disk_size不足了,日志分配了30G空间太小了,这个配置log_disk_size按要求需要内存的3倍

1 个赞

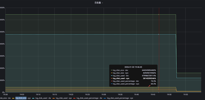
从监控看sys租户的日志磁盘使用率当时不到70%,感觉还是和事物有关系呢

1 个赞


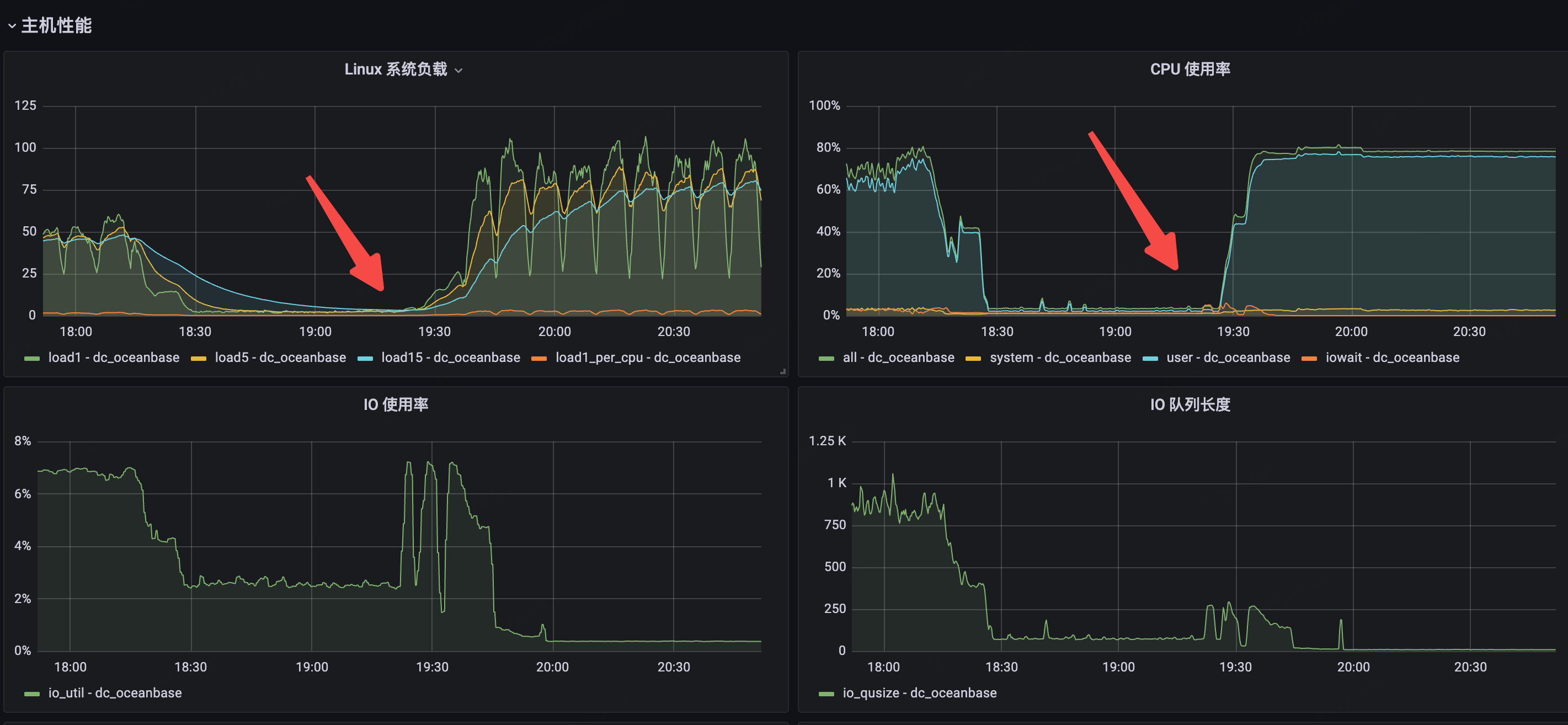
这个是当时采集的事物超时分析

1 个赞

这个日志级别可以设置为WDIAG,目前的INFO记录不了一些重要信息

1 个赞

这个是什么监控工具啊?

1 个赞

行,我先调整下,就是grafana,把ocp的监控接到grafana面板里

1 个赞

先调整下,另外日志保留量要足够,下次出现时具体分析下日志

1 个赞