【 使用环境 】测试环境
【 OB 】oceanbase
【 使用版本 】4.2.5.5
【问题描述】为什么从4.2.1.8升级到4.2.5.5后磁盘io变高使用率变高?
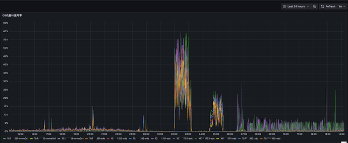
- 系统磁盘io使用node exporter监控采集
- 升级前数据盘的磁盘io利用率为1%,升级后sdc盘一致持续为5%左右
- 升级时间从12月31日06:22:16到06:56:54,其中2点为合并,4点半为备份
【集群描述】
集群为3个节点,日志盘为nvme0n1的一个盘,数据盘为sdb、sdc、sdd、sde4个盘做的卷
【附件及日志】
- 磁盘io监控(node-exporter)
- obdiag采集的ash报告对比
a. 12月30日9点30到10点30
ash_report_20251231104427.txt (73.7 KB)
b. 12月31日9点30到10点30
ash_report_20251231104339.txt (181.5 KB)
- ocp控制台监控
2 个赞
淇铭
#3

这个是不是每日的合并呀

从ocp的截图sys租户 看这个时间 QPS是增加的 sql执行时间也是增加了的
ocp的截图 业务租户查看的话 看着某些语句执行的慢吧 是不是有等待呀
看着之前的物理io耗时是写的耗时高 这个应该和合并有关系吧 后来是读的耗时高 这个应该和语句执行有关系吧
3 个赞
- 上面2点到3点15是合并高,这个是每日都有的,属于正常
- 看到的从6点多以后sql请求多,是因为升级后sys租户的sql变多了,下面是sys租户的sql
eeoob012_16413_sys_TopSQL_20260101115430.xlsx.zip (105.3 KB)
从以往的各个集群升级来看,新的版本sys租户的一些sql确实变多了,iops也多了不少,但是磁盘io利用率没有像昨天这个集群升级这么明显,观察了一天,看有所下降
1 个赞
不正常,我们白天没有业务高峰,而且和前一天的对比,两个问号的地方明显比之前的io高很多
怀疑是升级后block cache缓存没有了,导致的,升级后观察了3天,io恢复正常了,block cache的缓存也逐步恢复了
淇铭
#11
因为升级 需要重启 缓存被清理了 需要重新加载 会有io波动的 这个也正常