【 使用环境 】生产环境
【 OB or 其他组件 】oceanbase 4.2.5
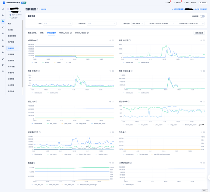
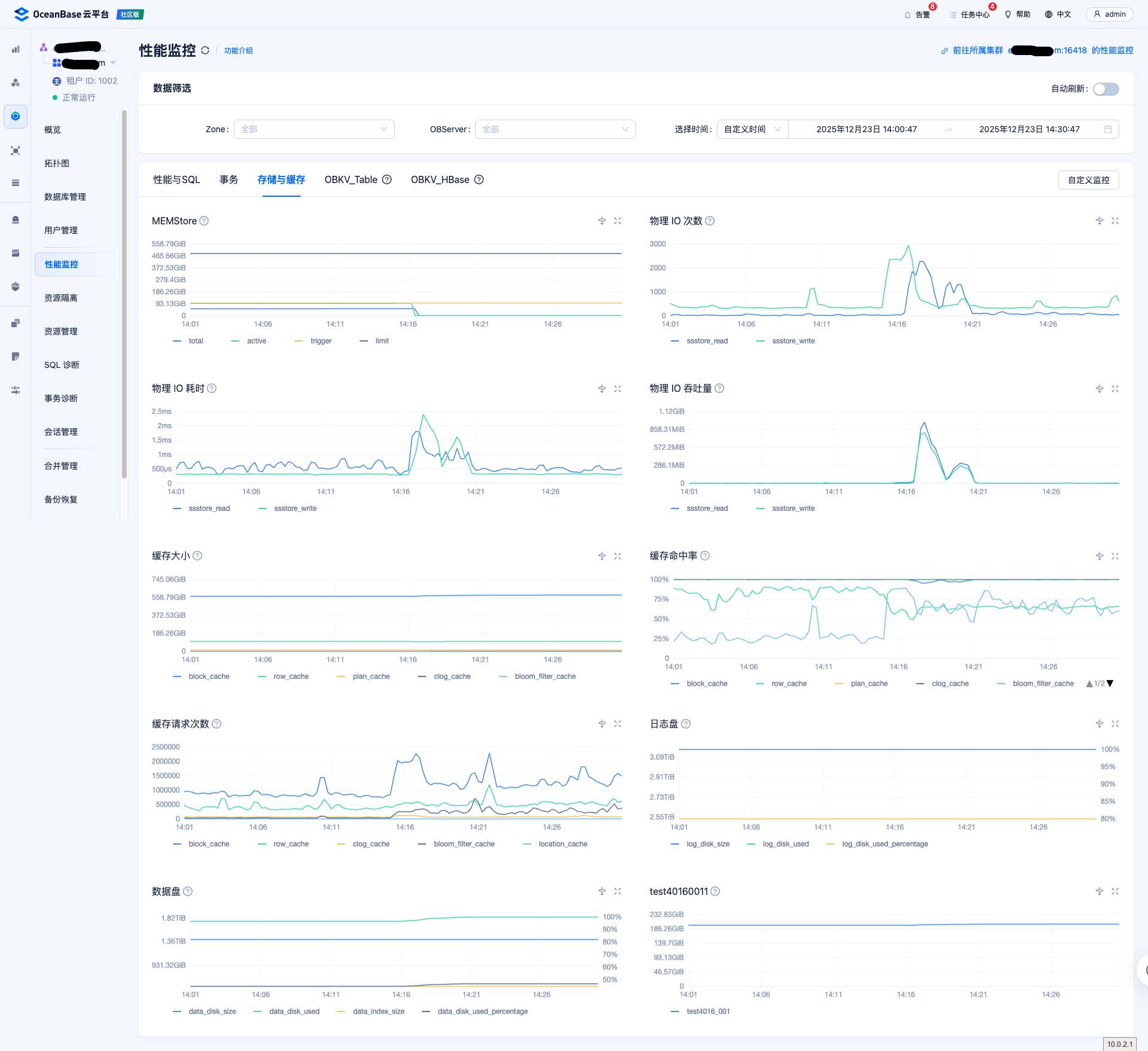
【问题描述】14:17分到14:20分磁盘io特别高,具体原因是什么呢?

【信息采集】
ash_report_20251223145920.txt (177.6 KB)
通过obdiag采集了当时的集群ash,发现当时有很多合并,不清楚是不是合并导致的,但是合并设置的时间是夜里2点开始,15分钟就合并完毕了,观察MEMStore使用百分比在14:16:30秒大量的下降,是不是和转储有关呢?如果是转储导致触发的原因,这个是否有历史事件记录,在哪里可以查到每一次转储发生的时间呢?
从ocp控制台,也没有发现特别慢的sql
eo_classroom_16418_classroom_SlowSQL_20251223160203.xlsx.zip (9.0 KB)




