【 使用环境 】生产环境
【 使用版本 】V4.3.5.3
【问题描述】ob sql 耗时过大
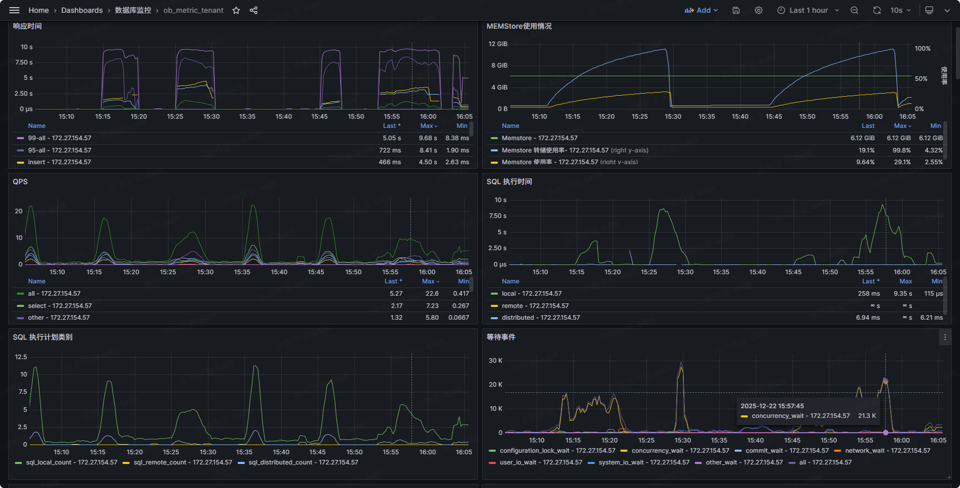
租户是 3c20g 的,memstore 分配了 35% 有 6G+,周期性 tps 有几十,update 是根据主键id,但耗时能有 10s 了
监控中这一时期等待事件 concurrency_wait 能达到 27k,memstore 很快就触发转储了,租户线程使用率也高。
麻烦大佬们帮忙看看是啥原因呢

【 使用环境 】生产环境
【 使用版本 】V4.3.5.3
【问题描述】ob sql 耗时过大
租户是 3c20g 的,memstore 分配了 35% 有 6G+,周期性 tps 有几十,update 是根据主键id,但耗时能有 10s 了
监控中这一时期等待事件 concurrency_wait 能达到 27k,memstore 很快就触发转储了,租户线程使用率也高。
麻烦大佬们帮忙看看是啥原因呢

OceanBase 社区已接收您的帖子,正在跟进中。
是不是操作表有大的未提交事务或者热点表
1、ob4353环境
1)排查出存在向量索引反复rebuild失败 是个已知bug造成的问题
升级操作流程:
1. 用obclient直连observer的sys租户(不能用proxy,不能用平台)
2. alter system change tenant xxx,xxx是用户租户名
3. select * from oceanbase.__all_ddl_task_status where task_id = xxx; xxx是残留的task_id,务必备份下这个记录
4. delete from oceanbase.__all_ddl_task_status where task_id = xxx; 删除ddl记录
5. 升级版本 (如果需要)
6. 升级后重新插入步骤3中备份的记录:insert into oceanbase.__all_ddl_task_status values(…)
2、ob4352环境长事务问题
总结:都是触发了已知的bug 建议升级到435bp4及以上版本
疑问1:排查出存在向量索引反复rebuild失败 是个已知bug造成的问题,请问具体是哪个Bug呢? 是下图的描述的bug吗
疑问2:经排查引起长事务的sql是向量索引refresh任务在查询3号表数据时发起的select count 语句,inner sql报错-6231(major不存在)导致无法退出,卡住refresh流程,事务无法提交。
请问事务是提交时间变长了,还是此事务无法提交?
哦吼
收到,原来是 V4.3.5_CE_BP3_HF2。感谢解答