【 使用环境 】生产环境
【 OB or 其他组件 】
【 使用版本 】
ob版本:4.2.1.3
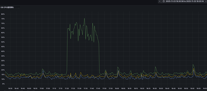
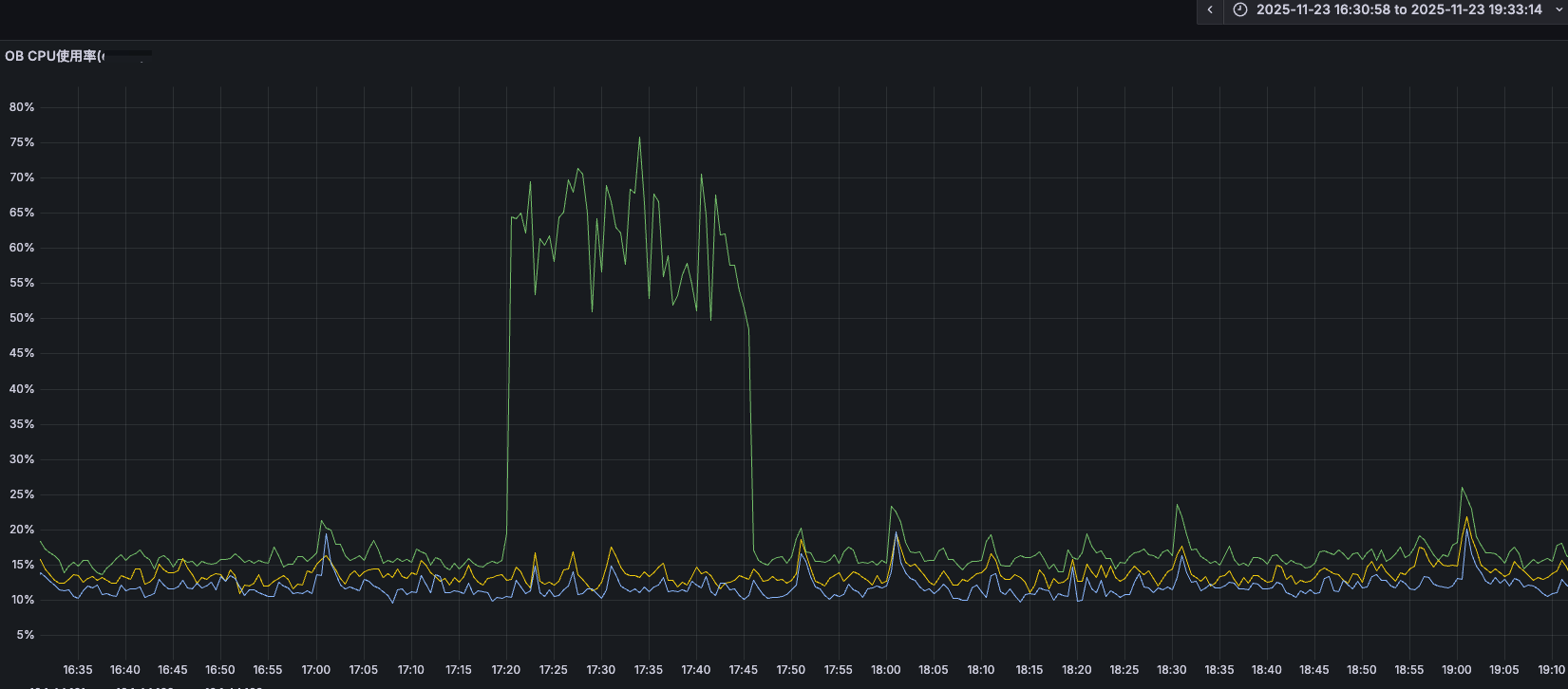
【问题描述】选错执行计划导致cpu负载飙高,除了手动绑定执行计划还有其他办法避免这种问题呢?
【附件及日志】
查看topsql发现此sql执行特别高
查看执行计划,看到生成时间和历史趋势的时间点和cpu负载高的时间点完全重合
对比执行计划:
临时解决办法:
手动绑定执行计划,cpu使用率下降
查看历史统计任务都是成功的
疑问:目前除了手动绑定正确的执行计划,还有什么手段可以避免这种问题的发生呢?








