

1,2是一个zone 3,4是一个zone
得看你租户资源怎么分配的
两个租户一个sys一个业务租户,sys 2个unit每个unit8g ,业务租户4个unit 每个unit52g
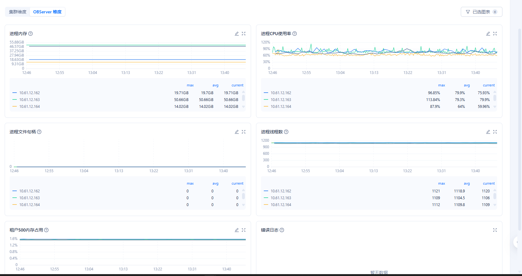
按照主机性能->主机纬度在截个图
信息 尽量全部截完
分别截图看看
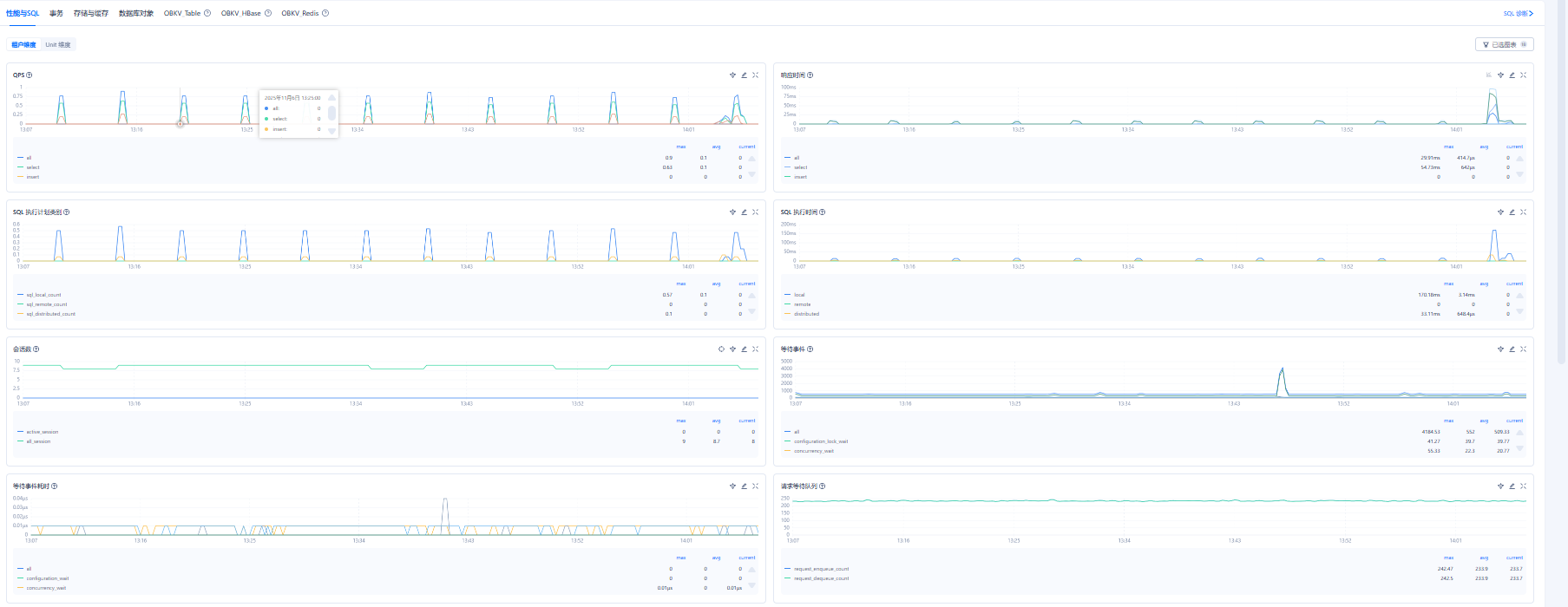
OceanBase 租户->性能与SQL->租户纬度
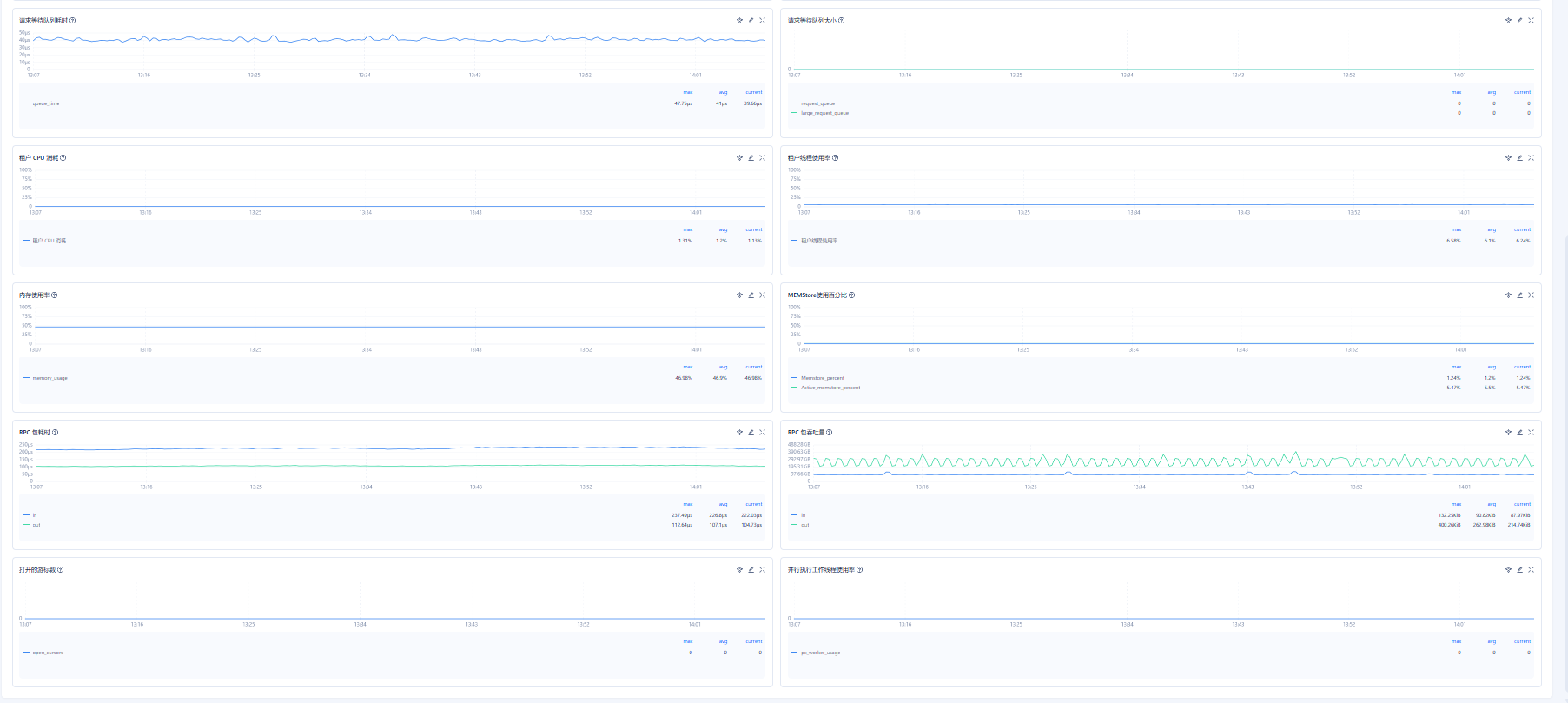
OceanBase 租户->存储与缓存->租户纬度
select zone,concat(SVR_IP,’:’,SVR_PORT) observer,
cpu_capacity_max cpu_total,cpu_assigned_max cpu_assigned,
cpu_capacity-cpu_assigned_max as cpu_free,
round(memory_limit/1024/1024/1024,2) as memory_total,
round((memory_limit-mem_capacity)/1024/1024/1024,2) as system_memory,
round(mem_assigned/1024/1024/1024,2) as mem_assigned,
round((mem_capacity-mem_assigned)/1024/1024/1024,2) as memory_free,
round(log_disk_capacity/1024/1024/1024,2) as log_disk_capacity,
round(log_disk_assigned/1024/1024/1024,2) as log_disk_assigned,
round((log_disk_capacity-log_disk_assigned)/1024/1024/1024,2) as log_disk_free,
round((data_disk_capacity/1024/1024/1024),2) as data_disk,
round((data_disk_in_use/1024/1024/1024),2) as data_disk_used,
round((data_disk_capacity-data_disk_in_use)/1024/1024/1024,2) as data_disk_free
from oceanbase.gv$ob_servers;
select a.zone,a.svr_ip,b.tenant_name,b.tenant_type, a.max_cpu, a.min_cpu,
round(a.memory_size/1024/1024/1024,2) memory_size_gb,
round(a.log_disk_size/1024/1024/1024,2) log_disk_size,
round(a.log_disk_in_use/1024/1024/1024,2) log_disk_in_use,
round(a.data_disk_in_use/1024/1024/1024,2) data_disk_in_use
from oceanbase.gv$ob_units a join oceanbase.dba_ob_tenants b on a.tenant_id=b.tenant_id order by b.tenant_name;
怎么看着你ocp上的截图主机纬度 怎么少了一个节点
是四台机器,页面显示不全,需要滚动
这两个信息 在查看一下
select * from DBA_OB_TENANTS;
SELECT * FROM oceanbase.DBA_OB_SERVERS;
看着没有什么问题 看着163节点应该是RootServer 管理集群节点的 占的稍微多点 也是正常
这些占用内存挺高,计算资源内存是不是就变少了
也不会占用太高的 稍微会压力大点 不过也没有什么问题 也是正常的
不过你这个2-2节点 没有容灾的能力的 一个zone有问题了 另一zone也会出问题的 建议做成2-2-2的